خدمات مانیتورینگ حرفه‌ای در دواپس: نظارت کامل و پایداری بی‌نظیر

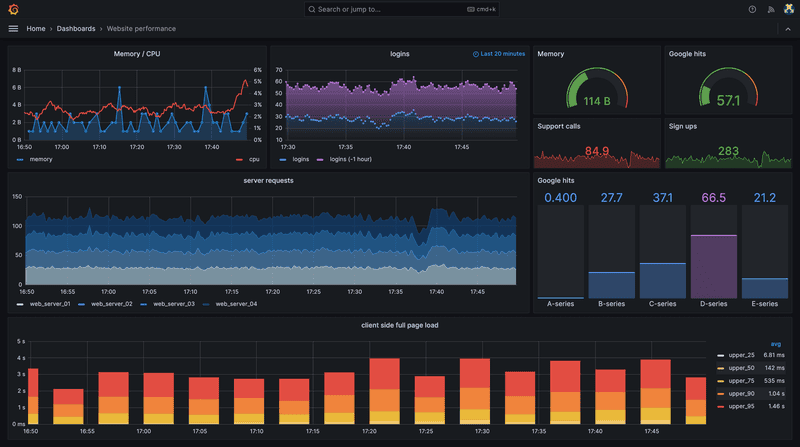
با خدمات مانیتورینگ آلتیمیت کلاود، زیرساخت‌های شما همیشه تحت نظارت مداوم قرار دارند. با ابزارهای پیشرفته مانند Prometheus، Grafana و Loki برای پایش سرورها، دیتابیس‌ها، کانتینرهای Docker و کلاسترهای Kubernetes و بهره‌گیری از Alerting هوشمند و گزارش‌گیری دقیق، ثبات و امنیت کسب‌وکار شما در برابر اختلالات تضمین می‌شود.

خدمات مانیتورینگ حرفه‌ای در دواپس: نظارت کامل و پایداری بی‌نظیر

مانیتورینگ چیست؟ نقش مانیتورینگ در خدمات دواپس

در دنیای پیچیده فناوری‌های مدرن، ارائه خدمات مانیتورینگ به‌عنوان یکی از ارکان کلیدی خدمات دواپس، نقشی حیاتی در تضمین پایداری و عملکرد بهینه زیرساخت‌های شما دارد. سرویس مانیتورینگ آلتیمیت کلاود با بهره‌گیری از ابزارهای پیشرفته‌ای مانند Prometheus، Grafana و Loki، راهکاری جامع برای نظارت Real-Time بر سرورها، دیتابیس‌ها، کانتینرهای Docker و کلاسترهای Kubernetes ارائه می‌دهد. این سرویس، بخشی از خدمات DevOps as a Service ماست که با تمرکز بر Alerting هوشمند، تحلیل دقیق و کاهش Downtime، کمک می‌کند مشکلات پیش از تأثیر بر کاربران نهایی شناسایی و رفع شوند.

مانیتورینگ، فرآیند جمع‌آوری، تحلیل و ارائه داده‌های عملکردی از اجزای مختلف زیرساخت، از جمله سرورها، اپلیکیشن‌ها، APIها و دیتابیس‌هاست. در چارچوب خدمات دواپس، ارائه خدمات مانیتورینگ امکان مشاهده‌پذیری کامل (Observability) را فراهم می‌کند تا تیم‌های فنی بتوانند به‌سرعت به تغییرات، خطاها یا گلوگاه‌های عملکردی واکنش نشان دهند. ما با ادغام ابزارهای قدرتمند و بهترین Practices صنعت — مانند تنظیم Alerting Rules و Retention Policies — زیرساختی ایجاد می‌کنیم که نه‌تنها مشکلات را سریع‌تر شناسایی می‌کند، بلکه با ارائه گزارش‌های بصری و دقیق، تصمیم‌گیری‌های استراتژیک را نیز بهبود می‌بخشد. این سرویس روی سرورهای پرسرعت ما یا زیرساخت اختصاصی شما قابل پیاده‌سازی است و با تجربیات موفق در همکاری با برندهایی مانند اسنپ‌گروپ و گروه صنعتی گلرنگ، عملکردی کم‌نظیر ارائه می‌دهد.

  • نظارت جامع: نظارت Real-Time بر سرورها، دیتابیس‌ها، کانتینرها و APIها با ابزارهایی مانند Prometheus و Grafana برای جمع‌آوری و نمایش دقیق داده‌های متریک.
  • Alerting هوشمند: تنظیم هشدارهای خودکار بر اساس معیارهای مشخص مانند CPU Usage، Latency یا Error Rates با استفاده از Alertmanager برای واکنش سریع به مشکلات.
  • لاگینگ توزیع‌شده: استفاده از Loki برای جمع‌آوری و جستجوی لاگ‌ها که با ادغام در Grafana امکان تحلیل سریع و یافتن Root Cause خطاها را فراهم می‌کند.
  • ادغام با Docker و Kubernetes: مانیتورینگ تخصصی کانتینرها و پادها با بهره‌گیری از Exporterهای اختصاصی مانند cAdvisor و داشبوردهای سفارشی برای مشاهده‌پذیری کامل.
  • گزارش‌گیری بصری: ارائه داشبوردهای تعاملی و گزارش‌های دقیق در Grafana برای تحلیل عمیق داده‌ها و اشتراک‌گذاری آسان با تیم‌ها.

با خدمات مانیتورینگ آلتیمیت کلاود، نه‌تنها زیرساخت خود را در برابر مشکلات ایمن می‌کنید، بلکه با تحلیل داده‌های عملکردی، استراتژی‌های بهینه‌سازی را نیز اجرا می‌کنید تا همیشه یک قدم جلوتر از چالش‌ها باشید.

تکنولوژی

برخی از تکنولوژی‌های مورد استفاده در این سرویس عبارت‌اند از:

پرومتئوس (Prometheus)

پرومتیوس، به‌عنوان یکی از ابزارهای پیشرو در خدمات مانیتورینگ آلتیمیت کلاود، قلب سیستم نظارت ماست. این ابزار متن‌باز، که توسط CNCF پشتیبانی می‌شود، برای جمع‌آوری متریک‌های real-time از سرورها، کانتینرها، دیتابیس‌ها و APIها طراحی شده است. با استفاده از مدل Pull-Based و زبان Query قدرتمند PromQL، داده‌های دقیقی مانند CPU Usage، Memory Consumption و Request Latency جمع‌آوری و تحلیل می‌شود. پرومتیوس با قابلیت‌هایی مانند Alerting Rules و ادغام با Alertmanager، هشدارهای فوری و دقیق برای مشکلات احتمالی ارسال می‌کند. ما این ابزار را با Exporterهای اختصاصی (مانند Node Exporter و cAdvisor) برای مانیتورینگ Docker و Kubernetes سفارشی‌سازی می‌کنیم تا زیرساخت شما همیشه تحت نظارت دقیق باشد.

گرافانا (Grafana)

گرافانا ابزار بصری‌سازی داده‌ها در خدمات مانیتورینگ آلتیمیت کلاود است که داشبوردهای تعاملی و کاربرپسند برای نمایش متریک‌های جمع‌آوری‌شده توسط پرومتیوس و لاگ‌های Loki ارائه می‌دهد. امکان ایجاد داشبوردهای سفارشی برای مانیتورینگ سرورها، کانتینرها و اپلیکیشن‌ها فراهم است و با ادغام با منابع داده‌ای مختلف (Prometheus، Loki و Elasticsearch)، تحلیل عمیق و گزارش‌گیری دقیق ممکن می‌شود. داشبوردهای اختصاصی ما امکان مشاهده کامل وضعیت زیرساخت‌های Docker و Kubernetes را فراهم می‌کنند و Alerting بصری و Export گزارش‌ها، تصمیم‌گیری سریع و دقیق را تضمین می‌کند.

لوکی (Loki)

لوکی، ابزار لاگینگ توزیع‌شده و کارآمد، برای جمع‌آوری، ذخیره و جستجوی لاگ‌ها با عملکرد بالا طراحی شده است. این ابزار با رویکرد Index-Efficient، هزینه‌های ذخیره‌سازی را کاهش می‌دهد و جستجوی سریع لاگ‌ها را ممکن می‌سازد. در خدمات دواپس ما، لوکی با ادغام با گرافانا امکان تحلیل همزمان متریک‌ها و لاگ‌ها را فراهم می‌کند و فرآیند Root Cause Analysis را تسریع می‌کند. از لوکی برای مانیتورینگ لاگ‌های کانتینرهای Docker و پادهای Kubernetes استفاده می‌کنیم تا خطاها و مشکلات به سرعت شناسایی شوند.

الرت‌منیجر (Alertmanager)

الرت‌منیجر بخشی از اکوسیستم پرومتیوس است و مدیریت هشدارها را در خدمات مانیتورینگ آلتیمیت کلاود انجام می‌دهد. این ابزار امکان تعریف قوانین هشدار پیچیده (مانند Threshold-Based Alerts برای CPU یا Latency) و ارسال اعلان‌ها از طریق کانال‌هایی مانند ایمیل، Slack و PagerDuty را فراهم می‌کند. Alertmanager با قابلیت‌هایی مانند Deduplication و Silencing، از ارسال هشدارهای تکراری جلوگیری می‌کند و واکنش سریع به مشکلات را تضمین می‌نماید.

اکسپورترها (Exporters)

اکسپورترها ابزارهای تخصصی برای جمع‌آوری متریک‌های دقیق از اجزای مختلف زیرساخت هستند. Node Exporter برای مانیتورینگ سرورها، cAdvisor برای کانتینرهای Docker و Blackbox Exporter برای پایش Endpointهای HTTP، داده‌های دقیق و جزئی را به پرومتیوس ارائه می‌دهند. این اکسپورترها با Kubernetes ادغام شده و متریک‌های تخصصی مانند Pod Health و Container Resource Usage را جمع‌آوری می‌کنند. ما اکسپورترها را بر اساس نیازهای مشتری سفارشی‌سازی می‌کنیم تا مانیتورینگ دقیق و متناسب با زیرساخت‌های پیچیده فراهم شود.

ادغام با زیرساخت‌ها

مانیتورینگ با Kubernetes، Docker و سایر سرویس‌ها ادغام می‌شود تا مشاهده‌پذیری کامل و واکنش سریع به مشکلات تضمین شود. این ادغام امکان پایش سلامت سرویس‌ها و کانتینرها در زمان واقعی و ارائه اطلاعات دقیق برای تصمیم‌گیری سریع را فراهم می‌کند.

مزایای استفاده از این سرویس

با استفاده از این سرویس در آلتیمیت کلاد (Ultimate Cloud)، بسیاری از دغدغه‌های شما در حوزه خدمات تخصصی دواپس و زیرساخت ابری برطرف خواهد شد؛ از جمله:

جمع‌آوری متریک‌های Real-Time

پرومتیوس برای جمع‌آوری داده‌های real-time از سرورها، کانتینرها، دیتابیس‌ها و APIها استفاده می‌شود تا دید دقیقی از عملکرد زیرساخت داشته باشید.

داشبوردهای بصری و تحلیلی

گرافانا امکان ایجاد داشبوردهای سفارشی برای پایش سرورها، اپلیکیشن‌ها و کانتینرها را فراهم می‌کند و تحلیل داده‌ها را ساده و دقیق می‌سازد.

مدیریت لاگ‌ها

لوکی برای جمع‌آوری، ذخیره و جستجوی لاگ‌ها با کارایی بالا طراحی شده و امکان تحلیل سریع مشکلات و اجرای Root Cause Analysis را فراهم می‌کند.

هشدارهای هوشمند

Alertmanager هشدارهای فوری و قابل تنظیم را بر اساس شرایط و Thresholdها ارسال می‌کند تا تیم فنی به سرعت واکنش نشان دهد.

اکسپورترهای تخصصی

ابزارهایی مانند Node Exporter و cAdvisor متریک‌های اختصاصی سرورها و کانتینرها را جمع‌آوری می‌کنند تا مانیتورینگ دقیق و کامل فراهم شود.

ادغام با زیرساخت‌ها

مانیتورینگ با Kubernetes، Docker و سایر سرویس‌ها ادغام می‌شود تا مشاهده‌پذیری کامل و واکنش سریع به مشکلات تضمین شود.

مدیرعامل آلتیمیت کلاد | Ultimate Cloud

محمدرضا حقیقی

مدیرعامل

پیام مدیرعامل

در دنیای امروز که فناوری با سرعت چشمگیری در حال تحول است، ما در آلتیمیت کلاد (Ultimate Cloud) باور داریم که موفقیت کسب‌وکارها در گرو همکاری هوشمندانه، نوآوری مستمر و تعهد به کیفیت است. تیم ما از متخصصان باتجربه تشکیل شده که هر روز با تمرکز بر ارائه خدمات تخصصی دواپس و زیرساخت ابری، به دنبال حل چالش‌های عملیاتی و رشد پایدار سازمان‌هاست.

ما فقط یک ارائه‌دهنده خدمات نیستیم؛ ما شریک راه شما در مسیر رشد و تعالی هستیم؛ با شعار «بهترین باش».

محمدرضا حقیقی

حضور بین‌المللی

خدمات جهانی، با کیفیت استاندارد و قابل‌اعتماد

در آلتیمیت کلاد (Ultimate Cloud)، مرزها برای ما محدودیت نیستند. ما خدمات تخصصی دواپس و طراحی زیرساخت ابری را برای تیم‌ها و سازمان‌ها در کشورهای مختلف ارائه می‌کنیم.

تیم ما با درک دقیق از نیازهای فنی و الزامات عملیاتی، راهکارهای سفارشی ارائه می‌دهد که با استانداردهای هر بازار هماهنگ است. از استارتاپ‌های در حال رشد تا سازمان‌های Enterprise در خاورمیانه و اروپا، تمرکز ما بر پایداری، امنیت و مقیاس‌پذیری است.

پشتیبانی چندزبانه

ارائه خدمات به زبان‌های مختلف برای راحتی شما

پشتیبانی ۲۴/۷

تیم ما در تمام ساعات شبانه‌روز در خدمت شماست

اکانت منیجر اختصاصی

حضور اکانت منیجر اختصاصی پروژه شما

World Map
USA
Canada
Netherlands
ایران
امارات
عمان
۷+
کشور
۵۰+
پروژه بین‌المللی
۲۰+
مشتری خارجی

استک فناوری ما

ابزارهای استاندارد و قابل‌اعتماد برای خدمات تخصصی دواپس و زیرساخت ابری

Docker

کانتینرسازی و استانداردسازی محیط‌های اجرا

Kubernetes

ارکستریشن و مدیریت خودکار کانتینرها

GitLab CI/CD

پایپ‌لاین‌های یکپارچه توسعه و استقرار

Terraform

مدیریت زیرساخت به‌صورت کد (IaC)

Prometheus

مانیتورینگ و جمع‌آوری متریک‌ها

Grafana

داشبوردهای تحلیلی و بصری‌سازی داده

ELK Stack

مدیریت و تحلیل لاگ‌های سیستم

Ansible

اتوماسیون و مدیریت پیکربندی

ArgoCD

GitOps و استقرار مداوم در Kubernetes

AWS/Azure/GCP

پلتفرم‌های ابری پیشرفته

Nginx/Traefik

لودبالانسر و ریورس پروکسی

Vault

مدیریت امن رمزها و Secretها

طرح‌های پشتیبانی NOC

پشتیبانی باکیفیت، ستون اصلی همکاری بلندمدت است؛ شفاف، پاسخ‌گو و قابل‌اتکا

پایه

Pulse

پشتیبانی از طریق سامانه تیکتینگ، گروه اختصاصی و تماس تلفنی

  • پشتیبانی اختصاصی
  • پشتیبانی از شنبه تا چهارشنبه
  • پاسخ‌دهی از ۱۰ الی ۱۸
پریمیوم

Infinity

پشتیبانی از طریق سامانه تیکتینگ، گروه اختصاصی و تماس تلفنی

  • پشتیبانی اختصاصی
  • پشتیبانی هر روز هفته
  • پاسخ‌دهی ۲۴/۷

چرا آلتیمیت کلاد (Ultimate Cloud)؟

تفاوت‌های کلیدی که ما را از رقبا متمایز می‌کند

تصمیم درست قبل از اجرا

قبل از هر پیاده‌سازی، معماری، ریسک‌ها و مسیر رشد سیستم را بررسی می‌کنیم تا از تصمیم‌های پرهزینه در آینده جلوگیری شود. تمرکز ما روی طراحی درست است، نه فقط اجرای سریع.

مشاوره مستقل و بدون تعصب

وابسته به ابزار، برند یا ترند خاصی نیستیم. راهکارها را بر اساس نیاز واقعی کسب‌وکار شما انتخاب می‌کنیم، نه مد بازار. مشاوره ما کاملاً مستقل و بر پایه تجربه واقعی است.

نگاه سازمانی و قابل دفاع

خروجی ما فقط جلسه یا توصیه شفاهی نیست: مستندات رسمی، معماری شفاف و تصمیم‌های قابل دفاع برای مدیریت و هیئت‌مدیره. همه چیز مستند و قابل ارائه است.

پل بین بیزنس و تکنولوژی

ما مسائل فنی را با زبان کسب‌وکار ترجمه می‌کنیم. هر تصمیم تکنیکی، با در نظر گرفتن هزینه، ریسک، پایداری و رشد بررسی می‌شود. مدیران غیرفنی می‌توانند تصمیم‌گیری کنند.

تمرکز بر پایداری واقعی

هدف ما سیستم‌هایی است که پایدار باشند، قابل مانیتور و کنترل باشند و در زمان رشد، دچار بحران نشوند. نه راهکارهای نمایشی یا کوتاه‌مدت که بعداً مشکل‌ساز شوند.

کاهش ریسک و هزینه

با انتخاب درست معماری و فرآیند: Downtime کمتر، هزینه‌های پنهان کمتر و وابستگی کمتر به افراد یا تأمین‌کننده‌ها. ما کمک می‌کنیم زیرساخت شما درست تصمیم‌گیری شود.

این یعنی «Be the Best» در عمل

ما کمک می‌کنیم زیرساخت و سیستم‌های شما درست تصمیم‌گیری شوند، قبل از اینکه مجبور شوید هزینه تصمیم‌های اشتباه را بپردازید.

همین حالا شروع کنید

مراحل همکاری

مسیر شفاف و حرفه‌ای از ارزیابی تا اجرای خدمات تخصصی دواپس

۱

برگزاری جلسات اولیه

برای شروع، یک جلسه کشف نیازمندی (آنلاین یا حضوری) برگزار می‌کنیم تا وضعیت فعلی زیرساخت، اهداف کسب‌وکار و اولویت‌های فنی مشخص شود. خروجی این مرحله، صورت‌مسئله و چارچوب مسیر اجراست.

۲

آماده‌سازی پروپوزال فنی

بر اساس ارزیابی، یک پروپوزال فنی و اجرایی شامل دامنه خدمات، معماری پیشنهادی، ابزارها/استانداردها، زمان‌بندی و برآورد هزینه آماده می‌کنیم.

۳

جلسه بررسی و نهایی‌سازی

پس از ارسال پروپوزال، جلسه بررسی برگزار می‌کنیم تا جزئیات، اولویت‌ها، ریسک‌ها و معیارهای پذیرش نهایی شود. شفافیت این مرحله، کیفیت اجرای نهایی را تضمین می‌کند.

۴

عقد قرارداد

پس از نهایی‌سازی دامنه و نقشه‌راه، قرارداد شفاف و قابل‌استناد تنظیم می‌شود. تمام جزئیات، تعهدات، SLA و شرایط به‌صورت دقیق مستند می‌گردد.

۵

پیاده‌سازی

اجرای کار بر اساس برنامه زمان‌بندی آغاز می‌شود. در طول مسیر، گزارش‌دهی منظم، کنترل کیفیت و هماهنگی انجام می‌شود تا خروجی دقیق و مطابق استاندارد «Be the Best» تحویل گردد.

۶

تحویل نسخه‌نهایی

پس از تست نهایی و کنترل کیفیت، زیرساخت و فرآیندها تحویل می‌شود و در صورت نیاز، انتشار (Launch) نیز همراهی می‌گردد. مستندات و دسترسی‌های عملیاتی نیز ارائه می‌شود.

۷

پشتیبانی

تعهد ما با تحویل پایان نمی‌یابد. پس از راه‌اندازی، تیم آلتیمیت کلاد (Ultimate Cloud) برای رفع رخدادها، به‌روزرسانی‌ها و بهبود مستمر کنار شماست.

برخی از اعضای تیم ما

متخصصان باتجربه که هر روز برای ارائه راهکارهای قابل‌اعتماد در خدمات دواپس و زیرساخت ابری تلاش می‌کنند

محمدرضا حقیقی

محمدرضا حقیقی

مدیرعامل

متخصص و مشاور زیرساخت ابری

فاطمه جودی

فاطمه جودی

Tech Lead

مهندس ارشد DevOps و SRE

محمدحسین نیکی ملکی

محمدحسین نیکی‌ملکی

رهبر تیم AI

متخصص هوش مصنوعی

عضو تیم

مونا محسنی

Account Manager

کارشناس ارتباط با مشتریان

به تیم ما بپیوندید

اگر به دنبال محیطی چالش‌برانگیز و حرفه‌ای برای رشد و یادگیری هستید، خوشحال می‌شویم با شما آشنا شویم.

ارسال رزومه

تأیید شده توسط

برخی از مجموعه‌هایی که آلتیمیت کلاد (Ultimate Cloud) افتخار همکاری با آن‌ها را داشته است:

خدمات دواپس گلرنگ
خدمات دواپس گروه اسنپ
خدمات دواپس دماتجهیز
خدمات دواپس تومن
خدمات دواپس لپیور
خدمات دواپس غذاگرام
خدمات دواپس اورس
خدمات دواپس روم ویو
خدمات دواپس روناد
خدمات دواپس گاما
خدمات دواپس آذرطیف
خدمات دواپس پتروکارین
خدمات دواپس آپوچی
خدمات دواپس لیون
خدمات دواپس ولت
خدمات دواپس زرین خرما
خدمات دواپس سایرس کرفتز
خدمات دواپس تومن
خدمات دواپس لپیور
خدمات دواپس اورس

نظر مشتریان ما

تجربه همکاری با ما از زبان مشتریانی که به ما اعتماد کرده‌اند

درخواست مشاوره تخصصی

برای دریافت مشاوره تخصصی در حوزه خدمات دواپس و زیرساخت، لطفا فرم را نمایید.

تلفن: 021-91692276
مورد اعتماد شرکت‌های بزرگ
گلرنگ
تومن
اسنپ
روم ویو
دماتجهیز
لپیور
اورس
گاما
حداقل یک خدمت را انتخاب کنید

این سرویس برای چه کسانی مفید است؟

استارتاپ‌های درحال توسعه

استارتاپ‌ها برای رشد سریع نیاز به زیرساختی چابک، پایدار و مقرون‌به‌صرفه دارند. خدمات دواپس ما به آن‌ها کمک می‌کند بدون نگرانی از مسائل فنی، روی توسعه محصول تمرکز کنند. با اتوماسیون CI/CD، مقیاس‌پذیری پویا، مانیتورینگ هوشمند و معماری قابل‌اعتماد مبتنی بر کانتینرزیشن و Kubernetes، مسیر رشد استارتاپ‌ها را هموار می‌کنیم و هزینه‌ها و داون‌تایم را تا حد ممکن کاهش می‌دهیم.

شرکت‌های کوچک و متوسط

کسب‌وکارهای کوچک و متوسط نیازمند زیرساختی پایدار و ساختاریافته هستند تا بتوانند با اطمینان رشد کنند. ما با ارائه راهکارهایی مانند بهینه‌سازی عملکرد، افزایش امنیت، مانیتورینگ دقیق، مهاجرت به معماری مدرن، اتوماسیون فرآیندها و کاهش هزینه‌های زیرساخت، به این شرکت‌ها کمک می‌کنیم سرویس‌های خود را سریع‌تر، پایدارتر و قابل مدیریت‌تر کنند. نتیجه، زیرساختی منعطف و حرفه‌ای است که امکان توسعه بلندمدت را فراهم می‌سازد.

سازمان‌های بزرگ

سازمان‌های Enterprise به راهکارهایی نیاز دارند که در مقیاس بالا قابل اطمینان، ایمن و استاندارد باشند. آلتیمیت کلاد (Ultimate Cloud) با پیاده‌سازی High Availability، کلاسترینگ پیشرفته، هاردنینگ امنیتی، Disaster Recovery، طراحی معماری‌های پیچیده و مدیریت زیرساخت‌های حجیم مبتنی بر Kubernetes، به سازمان‌ها کمک می‌کند تا پایداری کامل، امنیت سازمانی و مقیاس‌پذیری واقعی را تجربه کنند. ما تمام فرآیندهای زیرساختی را استانداردسازی کرده و عملیات را به بالاترین سطح بلوغ می‌رسانیم.

سوالات متداول

مانیتورینگ در خدمات دواپس، مشاهده‌پذیری کامل زیرساخت‌ها را فراهم می‌کند تا تیم‌های فنی بتوانند عملکرد سرورها، کانتینرها و اپلیکیشن‌ها را به صورت Real-Time پایش کنند و با Alerting هوشمند، مشکلات را پیش از تأثیرگذاری بر کاربران شناسایی و رفع نمایند.

سرویس مانیتورینگ آلتیمیت کلاود سرورها، دیتابیس‌ها، APIها، کانتینرهای داکر، پادهای کوبرنتیس و حتی Endpointهای HTTP را با استفاده از ابزارهایی مانند Prometheus، cAdvisor و Blackbox Exporter پایش می‌کند.

بله، ما با استفاده از اکسپورترهای تخصصی مانند cAdvisor و داشبوردهای سفارشی Grafana، مانیتورینگ تخصصی برای کانتینرهای داکر و کلاسترهای کوبرنتیس ارائه می‌دهیم.

با بهره‌گیری از Alertmanager و تنظیمات پیشرفته مانند Deduplication و Silencing، هشدارها بهینه‌سازی می‌شوند تا تنها اعلان‌های مهم و مرتبط برای تیم شما ارسال گردد.

بله، با Grafana امکان ایجاد داشبوردهای سفارشی و گزارش‌های تحلیلی بر اساس نیازهای خاص کسب‌وکار شما فراهم است و این داشبوردها می‌توانند با تیم‌های مختلف به اشتراک گذاشته شوند.

هزینه‌ها بر اساس تعداد سرورها، کانتینرها و پیچیدگی زیرساخت شما تعیین می‌شود. برای دریافت اطلاعات دقیق، می‌توانید با تیم فروش ما تماس بگیرید و مشاوره رایگان دریافت نمایید.

نظر مشتریان ما

تجربه همکاری با ما از زبان مشتریانی که به ما اعتماد کرده‌اند

درخواست مشاوره تخصصی

برای دریافت مشاوره تخصصی در حوزه خدمات دواپس و زیرساخت، لطفا فرم را نمایید.

تلفن: 021-91692276
مورد اعتماد شرکت‌های بزرگ
گلرنگ
تومن
اسنپ
روم ویو
دماتجهیز
لپیور
اورس
گاما
حداقل یک خدمت را انتخاب کنید
درخواست مشاوره تخصصی